이스트시큐리티 개발혁신센터 김병훈 CTO
[컴퓨터월드] 탄소중립을 위한 에너지 절감방안으로 빌딩 내에 설치된 센서들이 온도, 조명, 사용자의 움직임 등을 감지한 후 사물인터넷(IoT)을 통해 네트워크로 연결된 건물 내의 다양한 설비들을 자율적으로 운전하는 지능형 건물의 필요성이 대두되고 있다.
첨단 기술과 자동화 시스템 등이 필요한 건물의 에너지 관리, 보안 및 편의성을 최적화하기 위해 자율운전 기반 지능형 건물에서 제어시스템에 대한 ‘보안’ 기술 적용은 필수불가결하다.
이러한 자율운전 기반 지능형 기술의 개발을 위해 산업통상자원부의 주관 하에 한국에너지기술평가원에서 진행하고 있는 국책 R&D 사업의 일환으로 ‘자율운전 기반 지능형 건물 에너지환경 통합관리시스템(iBEEMS) 개발’ 과제가 진행되고 있다.
이스트시큐리티는 해당 연구개발 사업에서 ‘iBEEMS’ 플랫폼 내 센서 등 IoT 시스템 등의 이상행위를 식별하고 사이버위협을 탐지할 수 있는 NIST(미국 국립표준기술연구소) CSF(사이버보안 프레임워크) 기반의 보안기술을 개발 중이다. 현재 총 24개 산학연 기관이 이 연구 개발에 참여하고 있다.
해당 연구개발 사업은 ‘자율운전 기반 건물에너지의 효율적인 관리와 쾌적한 실내환경을 유지하는 플랫폼 기술개발 사업’의 일환으로, 빌딩 내에 설치된 센서들이 온도, 조명, 채광, 사용자의 움직임 등을 감지한 후 그에 맞춰 IoT 기술을 통해 네트워크로 연결된 빌딩 내의 다양한 설비들을 자율 운전하는 지능형 빌딩 통합관리시스템 개발을 목표로 하고 있다. 자율운전 기반 통합관리시스템을 이용해 건물 에너지를 절감하고, 실내 환경을 최적의 상태로 유지할 수 있게 한다는 것이다.
그러나 자율 운전 기반 지능형 건물에 대한 관심이 증가하고 수요는 늘어나는 반면, 사이버 위협을 식별하고 대응할 수 있는 보안 시스템은 부실한 실정이다. 사이버 위협으로 인해 빌딩의 냉·난방기기와 조명 등이 오작동할 경우 빌딩 사용자들은 많은 피해를 입을 수 있다. 특히 사이버 위협으로 인해 주요 건물시스템이 오작동할 경우 인명 사고와 같은 큰 피해가 예상되기도 한다. 자율운전빌딩에 대한 사이버위협에 대응할 수 있는 기술 개발이 절실한 이유이다.
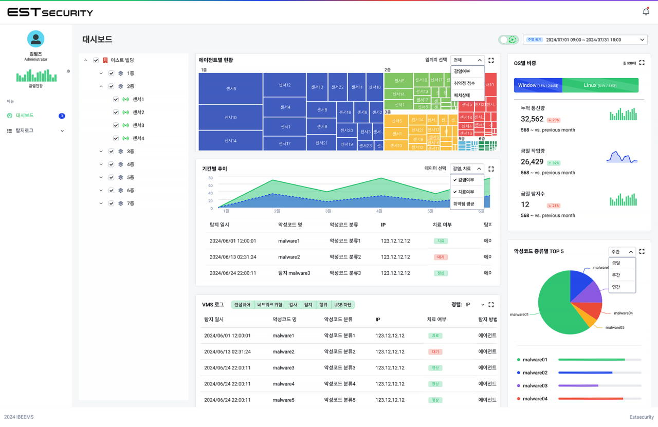
이스트시큐리티 R&D연구소에서는 iBEEMS 통합관리시스템내 제어시스템들의 이상 행위를 식별하고 탐지할 수 있는 모델 연구를 중점적으로 수행하고 있다. 개발된 모델을 통해 사이버위협을 탐지하고 대응하는 일련의 사이버보안 프레임워크를 수행할 iBEEMS 분석시스템(Analysis Manager)을 개발하고 있다.
이상행위 식별, 탐지 모델은 자율운전 기반 지능형 건물 플랫폼 예측모델과 연계해 유스 케이스(Use Case) 데이터와 사용자 정의 정책을 기반으로 보안 정책을 수립한다. 이를 통해 자율운전 기반 제어시스템의 동작 범위를 벗어난 이상 행위를 식별하고 사이버 위협을 탐지해 자동으로 대응한다.
이스트시큐리티는 향후 이상 행위 식별, 탐지 모델과 분석시스템을 통해 제어시스템의 위험을 판단할 수 있는 자율운전 기반 사이버 위협 관리방법에 대한 연구를 이어나갈 예정이다. 또한 지능형 건물 제어시스템들의 모의 시뮬레이션 환경을 구성해 자율운전빌딩 기반 환경에서 발생할 수 있는 사이버 위협 공격 시나리오를 개발하고 시뮬레이션하는 연구도 진행할 예정이다.
무엇보다 그동안 자율운전 또는 지능형 건물과 관련된 국내·외 보안 위협의 사례가 잘 알려져 있지 않은 데다, 이에 대한 취약점 등의 가이드라인도 개발되지 않아 대응에 어려움이 많았다. 하지만 이번 연구 과제를 통해 자율운전 기반 지능형 건물의 사이버 위협 연구를 본격적으로 시작할 수 있게 됐다.
이번 연구는 자율운전 기반 지능형 건물 플랫폼 환경에 적용 가능한 표준적인 사이버보안 프레임워크를 개발해 사이버 위협을 지속적으로 관리할 수 있는 프로세스를 수립하는 것을 목표로 하고 있다.
이스트시큐리티는 ‘알약(ALYac)’으로 대표되는 PC와 모바일 보안 분야를 중심으로 한 엔드포인트 보안 전문기업이지만, ‘통합보안’ 전문기업으로의 도약을 시도하고 있다.
특히 자율운전 기반 지능형 건물 플랫폼의 보안 기술을 개발해 스마트 빌딩의 안전성과 신뢰성을 높이는 데 기여할 예정이다. 향후 이스트시큐리티는 지속적인 연구개발을 통해 사이버 보안 기술을 고도화하고, 글로벌 시장에서 경쟁력을 갖춘 보안 솔루션을 제공함으로써 스마트 빌딩의 사이버 보안 표준을 선도하는 것은 물론 안전하고 효율적인 미래 건축 환경을 구현하는 데 앞장설 예정이다.


